Produkte Little Snitch Little Snitch Mini Micro Snitch LaunchBar Internet Access Policy Viewer Mehr Produkte Shop Support Blog
Little Snitch for Linux
Overview Download Prereleases

Little Snitch for Linux

Every time an application on your computer opens a network connection, it does so quietly, without asking. Little Snitch for Linux makes that activity visible and gives you the option to do something about it. You can see exactly which applications are talking to which servers, block the ones you didn't invite, and keep an eye on traffic history and data volumes over time.

Download
Compatible with Linux kernel 6.12 or newer,
requires BTF kernel support
Little Snitch for Linux

Getting started

Once installed, open the user interface by running littlesnitch in a terminal, or go straight to http://localhost:3031/. You can bookmark that URL, or install it as a Progressive Web App. Any Chromium-based browser supports this natively, and Firefox users can do the same with the Progressive Web Apps extension.

Although not strictly necessary, we recommend rebooting your computer after installation and checking that it started properly. Processes already running when Little Snitch is installed may be shown as "Not Identified".

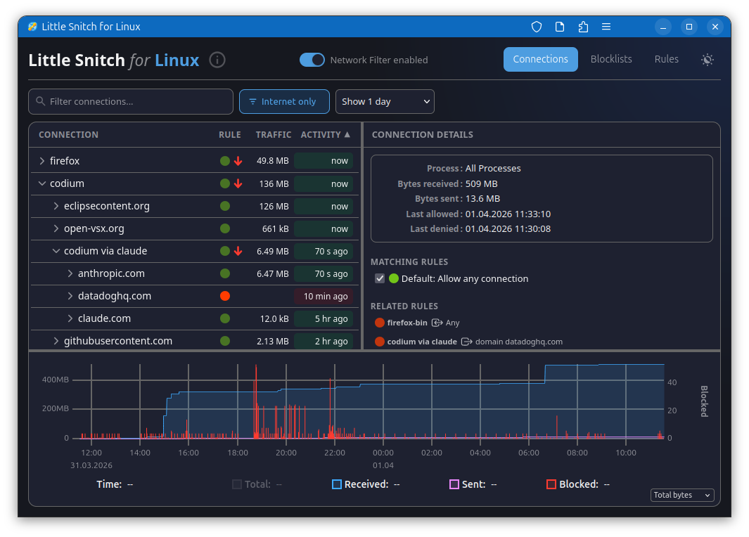
Watching your connections

The connections view is where most of the action is. It lists current and past network activity by application, shows you what's being blocked by your rules and blocklists, and tracks data volumes and traffic history. Sorting by last activity, data volume, or name, and filtering the list to what's relevant, makes it easy to spot anything unexpected. Blocking a connection takes a single click.

The traffic diagram at the bottom shows data volume over time. You can drag to select a time range, which zooms in and filters the connection list to show only activity from that period.

Keeping blocklists

Blocklists let you cut off whole categories of unwanted traffic at once. Little Snitch downloads them from remote sources and keeps them current automatically. It accepts lists in several common formats: one domain per line, one hostname per line, /etc/hosts style (IP address followed by hostname), and CIDR network ranges. Wildcard formats, regex or glob patterns, and URL-based formats are not supported. When you have a choice, prefer domain-based lists over host-based ones, they're handled more efficiently. Well known brands are Hagezi, Peter Lowe, Steven Black and oisd.nl, just to give you a starting point.

One thing to be aware of: the .lsrules format from Little Snitch on macOS is not compatible with the Linux version.

Writing your own rules

Blocklists work at the domain level, but rules let you go further. A rule can target a specific process, match particular ports or protocols, and be as broad or narrow as you need. The rules view lets you sort and filter them so you can stay on top of things as the list grows.

Securing access

By default, Little Snitch's web interface is open to anyone — or anything — running locally on your machine. A misbehaving or malicious application could, in principle, add and remove rules, tamper with blocklists, or turn the filter off entirely.

If that concerns you, Little Snitch can be configured to require authentication. See the Advanced configuration section below for details.

Under the hood

Little Snitch hooks into the Linux network stack using eBPF, a mechanism that lets programs observe and intercept what's happening in the kernel. An eBPF program watches outgoing connections and feeds data to a daemon, which tracks statistics, preconditions your rules, and serves the web UI.

The source code for the eBPF program and the web UI is on GitHub.

Advanced configuration

The UI deliberately exposes only the most common settings. Anything more technical can be configured through plain text files, which take effect after restarting the littlesnitch daemon.

The default configuration lives in /var/lib/littlesnitch/config/. Don't edit those files directly — copy whichever one you want to change into /var/lib/littlesnitch/overrides/config/ and edit it there. Little Snitch will always prefer the override.

The files you're most likely to care about:

  • web_ui.toml — network address, port, TLS, and authentication. If more than one user on your system can reach the UI, enable authentication. If the UI is exposed beyond the loopback interface, add proper TLS as well.
  • main.toml — what to do when a connection matches nothing. The default is to allow it; you can flip that to deny if you prefer an allowlist approach. But be careful! It's easy to lock yourself out of the computer!
  • executables.toml — a set of heuristics for grouping applications sensibly. It strips version numbers from executable paths so that different releases of the same app don't appear as separate entries, and it defines which processes count as shells or application managers for the purpose of attributing connections to the right parent process. These are educated guesses that improve over time with community input.

Both the eBPF program and the web UI can be swapped out for your own builds if you want to go that far. Source code for both is on GitHub. Again, Little Snitch prefers the version in overrides.

A word on limitations

Little Snitch for Linux is built for privacy, not security, and that distinction matters. The macOS version can make stronger guarantees because it can have more complexity. On Linux, the foundation is eBPF, which is powerful but bounded: it has strict limits on storage size and program complexity. Under heavy traffic, cache tables can overflow, which makes it impossible to reliably tie every network packet to a process or a DNS name. And reconstructing which hostname was originally looked up for a given IP address requires heuristics rather than certainty. The macOS version uses deep packet inspection to do this more reliably. That's not an option here.

For keeping tabs on what your software is up to and blocking legitimate software from phoning home, Little Snitch for Linux works well. For hardening a system against a determined adversary, it's not the right tool.

License

Little Snitch for Linux has three components. The eBPF kernel program and the web UI are both released under the GNU General Public License version 2 and available on GitHub. The daemon (littlesnitch --daemon) is proprietary, but free to use and redistribute.

Little Snitch

Features Was ist neu Download Release Notes Upgrade

Little Snitch Mini

Features Vergleiche

Andere Produkte

LaunchBar Micro Snitch IAP Viewer

Ressourcen

Internet Access Policy Blog Support Kontaktiere uns Lizenzschlüssel verloren

Ressourcen

Internet Access Policy Blog Support Kontaktiere uns Lizenzschlüssel verloren

Unternehmen

Über uns Presse Datenschutz AGB

 

Little Snitch

LaunchBar

© 2026 Objective Development Software GmbH

EnglishDeutsch